Cindra is a business SaaS that digitizes the activity of groups specializing in the installation and maintenance of fire safety equipment.


Cindra
Cindra is a Business SaaS to digitize the activity of groups specialized in installation and maintenance of fire safety equipment.
The customer had started with a prototype on Hostinger Horizons, but found himself stuck (product limitations, instability, difficulty in structuring the job). Scroll stepped in for rebuild cleanly : a modern application, quick to use in the field as well as in the office, with a centralized database And automated documents (reports, contracts, quotes, PDFs, signatures).


Designing modern SaaS software for centralize and make reliable Operational: management of customers, sites, equipment, contracts, field interventions, as well as the reports And the invoicing, with a simple and fast UX.
.webp)
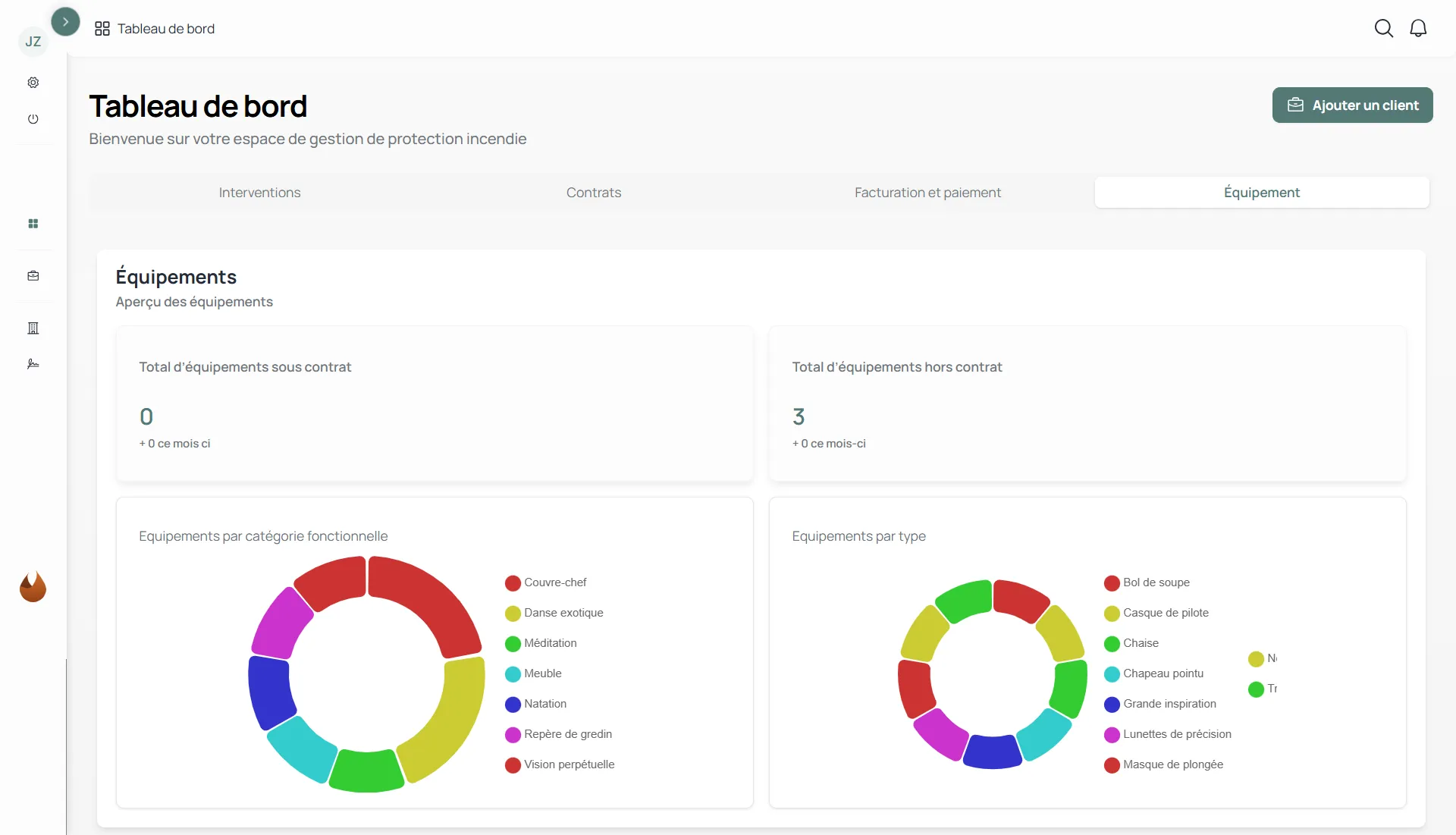
We designed and developed a business SaaS application to centralize all the activity related to the installation and maintenance of fire safety equipment. The platform makes it possible to manage customers, sites, equipment and contracts, while structuring the monitoring of field interventions. Teams can plan, execute, and trace their actions, then automatically generate deliverables (reports, quotes, contracts, PDFs, dispatch and signature tracking).
The project started from a prototype made under Hostinger Horizons. A good basis for testing the idea, but insufficient to structure the business and make the data reliable. We have therefore resumed the framework around real field processes, simplified UX to streamline interventions and rebuilt a solid and maintainable technical base. The result: a robust application, designed to evolve and support customer growth.

Cindra has replaced scattered historical tools with a single platform that can be used in the office as well as in the field. Les reports, quotes and contract documents are generated instantly, which made it possible to reduce administrative time by 40% per case.Data (customers, sites, equipment, interventions) is now centralized, limiting re-entry and improving traceability.






