Cindra est un SaaS métier qui digitalise l’activité de groupes spécialisés dans l’installation et la maintenance d’équipements de sécurité incendie.


Cindra
Cindra est un SaaS métier pour digitaliser l’activité de groupes spécialisés en installation et maintenance d’équipements de sécurité incendie.
Le client avait commencé avec un prototype sur Hostinger Horizons, mais s’est retrouvé bloqué (limites produit, instabilité, difficulté à structurer le métier). Scroll est intervenu pour reconstruire proprement : une application moderne, rapide à utiliser sur le terrain comme au bureau, avec une base de données centralisée et des documents automatisés (rapports, contrats, devis, PDF, signature).


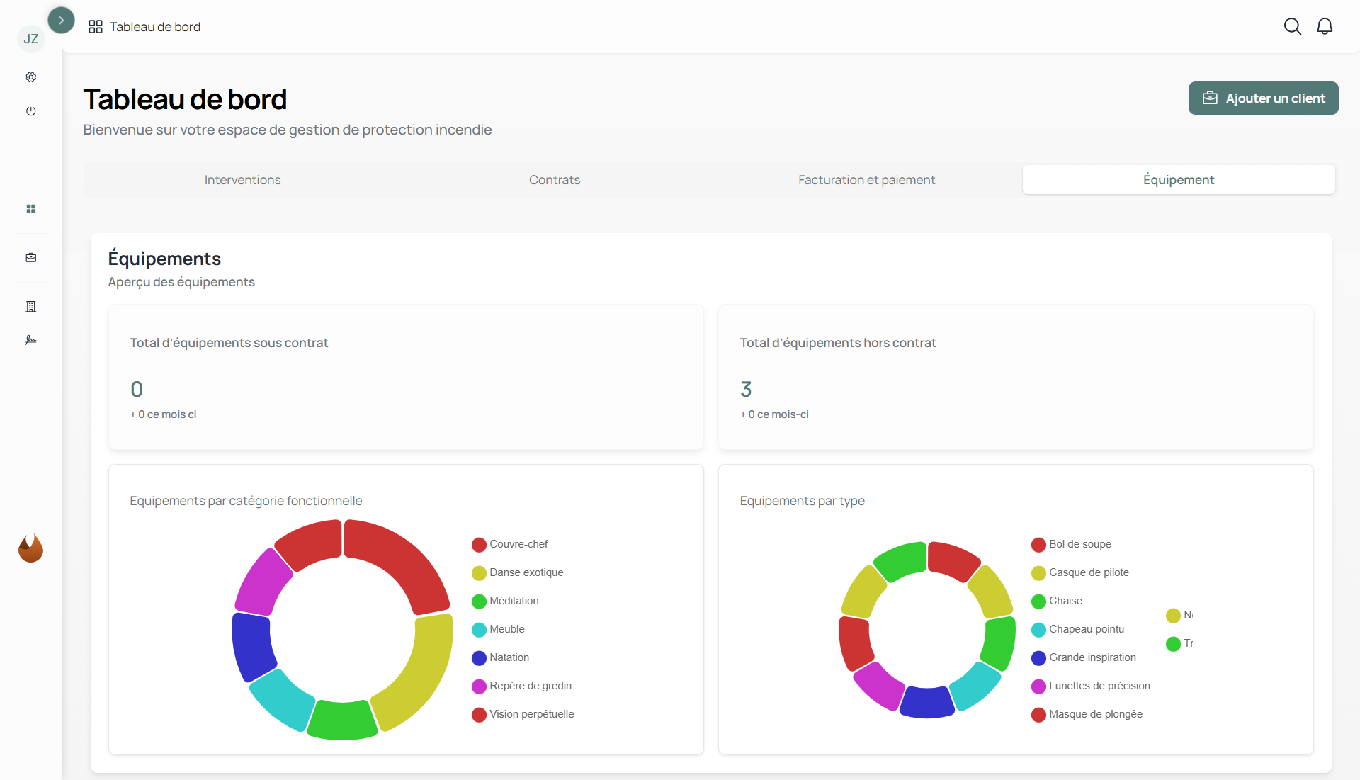
Concevoir un logiciel SaaS moderne pour centraliser et fiabiliser l’opérationnel : gestion des clients, sites, équipements, contrats, interventions terrain, ainsi que les rapports et la facturation, avec une UX simple et rapide.
.webp)
Nous avons conçu et développé une application SaaS métier pour centraliser l’ensemble de l’activité liée à l’installation et à la maintenance d’équipements de sécurité incendie. La plateforme permet de gérer clients, sites, équipements et contrats, tout en structurant le suivi des interventions terrain. Les équipes peuvent planifier, exécuter et tracer leurs actions, puis générer automatiquement les livrables (rapports, devis, contrats, PDF, envoi et suivi de signature).
Le projet est parti d’un prototype réalisé sous Hostinger Horizons. Une bonne base pour tester l’idée, mais insuffisante pour structurer le métier et fiabiliser la donnée. Nous avons donc repris le cadrage autour des process terrain réels, simplifié l’UX pour fluidifier les interventions et reconstruit une base technique solide et maintenable. Résultat : une application robuste, pensée pour évoluer et accompagner la croissance du client.

Cindra a remplacé des outils historiques dispersés par une plateforme unique, utilisable au bureau comme sur le terrain. Les rapports, devis et documents contractuels sont générés instantanément, ce qui a permis de réduire le temps administratif de 40% par dossier.La donnée (clients, sites, équipements, interventions) est désormais centralisée, limitant la ressaisie et améliorant la traçabilité.






